B2B Customer Experience
.png)
Build trusted relationships with your business customers. Understand performance across every interaction of the B2B customer journey to create long-term loyalty.
Account Experience Management
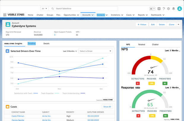
Account Experience Management
- Capture feedback from key stakeholders across every touchpoint (sales, onboarding, service, delivery and more) along the B2B customer journey
- Continuously monitor the health of every B2B account
- Identify issues and opportunities in real time and take proactive action to save accounts at risk and increase revenue at healthy accounts

Account Feedback Analytics

Account Feedback Analytics
- Leverage machine learning and deep analytics to identify key trends, predict churn, and identify cross-sell and up-sell opportunities
- Create real-time dashboards and leverage a wide range of insights to provide visibility into the account experience and sentiment
- Uncover actions account managers can take to maintain a continuous dialogue with key account stakeholders
Integration with Sales Clouds and Service Clouds
Integration with Sales Clouds and Service Clouds
- Automate workflow-based integrations with popular CRM, sales and service clouds (e.g., Salesforce, Microsoft Dynamics, ServiceNow, Zendesk)
- Provide a comprehensive view of account health by segment, business unit and geography
- Enable service agents to manage support tickets, view customer and operational data, and learn from customer feedback
- Trigger feedback requests, create follow-up cases, and close the loop with account stakeholders directly within sales and service clouds

Supercharge your customer experience program

B2C CUSTOMER EXPERIENCE
Drive loyalty at every point along the customer journey. Capture and analyze signals, predict behavior, and create experiences that keep customers wanting more.

B2B CUSTOMER EXPERIENCE
Build trust with every account stakeholder, create life-long relationships, and understand account health at all stages.

EMPLOYEE EXPERIENCE
Create a culture of empowerment, innovation and creativity. Listen, act, and transform employee productivity and satisfaction.

PRODUCT EXPERIENCE
Develop products customers love. Understand usage, collect in-product feedback, and test concepts to build products that meet and exceed customer needs.


